Working with OpenTelemetry Traces
neard is instrumented in a few different ways. From the code perspective we have two major ways
of instrumenting code:
- Prometheus metrics â by computing various metrics in code and exposing them via the
prometheuscrate. - Execution tracing â this shows up in the code as invocations of functionality provided by the
tracingcrate.
The focus of this document is to provide information on how to effectively work with the data collected by the execution tracing approach to instrumentation.
Gathering and Viewing the Traces
Tracing the execution of the code produces two distinct types of data: spans and events. These then
are exposed as either logs (representing mostly the events) seen in the standard output of the
neard process or sent onwards to an opentelemetry collector.
When deciding how to instrument a specific part of the code, consider the following decision tree:
- Do I need execution timing information? If so, use a span; otherwise
- Do I need call stack information? If so, use a span; otherwise
- Do I need to preserve information about inputs or outputs to a specific section of the code? If so, use key-values on a pre-existing span or an event; otherwise
- Use an event if it represents information applicable to a single point of execution trace.
As of writing (February 2024) our codebase uses spans somewhat sparsely and relies on events heavily to expose information about the execution of the code. This is largely a historical accident due to the fact that for a long time stdout logs were the only reasonable way to extract information out of the running executable.
Today we have more tools available to us. In production environments and environments replicating said environment (i.e. GCP environments such as mocknet) there's the ability to push this data to Grafana Loki (for events) and Tempo (for spans and events alike), so long as the amount of data is within reason. For that reason it is critical that the event and span levels are chosen appropriately and in consideration with the frequency of invocations. In local environments developers can use projects like Jaeger, or set up the Grafana stack if they wish to use a consistent interfaces.
It is still more straightforward to skip all the setup necessary for tracing, but relying exclusively on logs only increases noise for the other developers and makes it ever so slightly harder to extract signal in the future. Keep this trade off in mind.
Spans
We have a style guide section on the use of Spans, please make yourself familiar with it.
Every tracing::debug_span!() creates a new span, and usually it is attached to its parent
automatically.
However, a few corner cases exist.
do_apply_chunks()starts 4 sub-tasks in parallel and waits for their completion. To make it work, the parent span is passed explicitly to the sub-tasks.- Inter-process tracing is theoretically available, but I have never tested it. The plan was to
test it as soon as the Canary images get updated đ Therefore it most likely doesnât work. Each
PeerMessageis injected withTraceContext(1, 2) and the receiving node extracts that context and all spans generated in handling that message should be parented to the trace from another node. - Some spans are created using
info_span!()but they are few and mostly for the logs. Exporting only info-level spans doesnât give any useful tracing information in Grafana.
Configuration
The Tracing documentation page in nearone's Outline documents the steps necessary to start moving the trace data from the node to Nearone's Grafana Cloud instance. Once you set up your nodes, you can use the explore page to verify that the traces are coming through.

If the traces are not coming through quite yet, consider using the ability to set logging
configuration at runtime. Create $NEARD_HOME/log_config.json file with the following contents:
{ "opentelemetry": "info" }
Or optionally with rust_log setting to reduce logging on stdout:
{ "opentelemetry": "info", "rust_log": "WARN" }
and invoke sudo pkill -HUP neard. Double check that the collector is running as well.
Good to know: You can modify the event/span/log targets youâre interested in just like when setting the
RUST_LOGenvironment variable, including target filters. If you're setting verbose levels, consider selecting specific targets you're interested in too. This will help to keep trace ingest costs down.For more information about the dynamic settings refer to
core/dyn-configscode in the repository.
Local development
TODO: the setup is going to depend on whether one would like to use grafana stack or just jaeger or something else. We should document setting either of these up, including the otel collector and such for a full end-to-end setup. Success criteria: running integration tests should allow you to see the traces in your grafana/jaeger. This may require code changes as well.
Using the Grafana Stack here gives the benefit of all of the visualizations that are built-in. Any dashboards you build are also portable between the local environment and the Grafana Cloud instance. Jaeger may give a nicer interactive exploration ability. You can also set up both if you wish.
Visualization
Now that the data is arriving into the databases, it is time to visualize the data to determine what you want to know about the node. The only general advise I have here is to check that the data source is indeed tempo or loki.
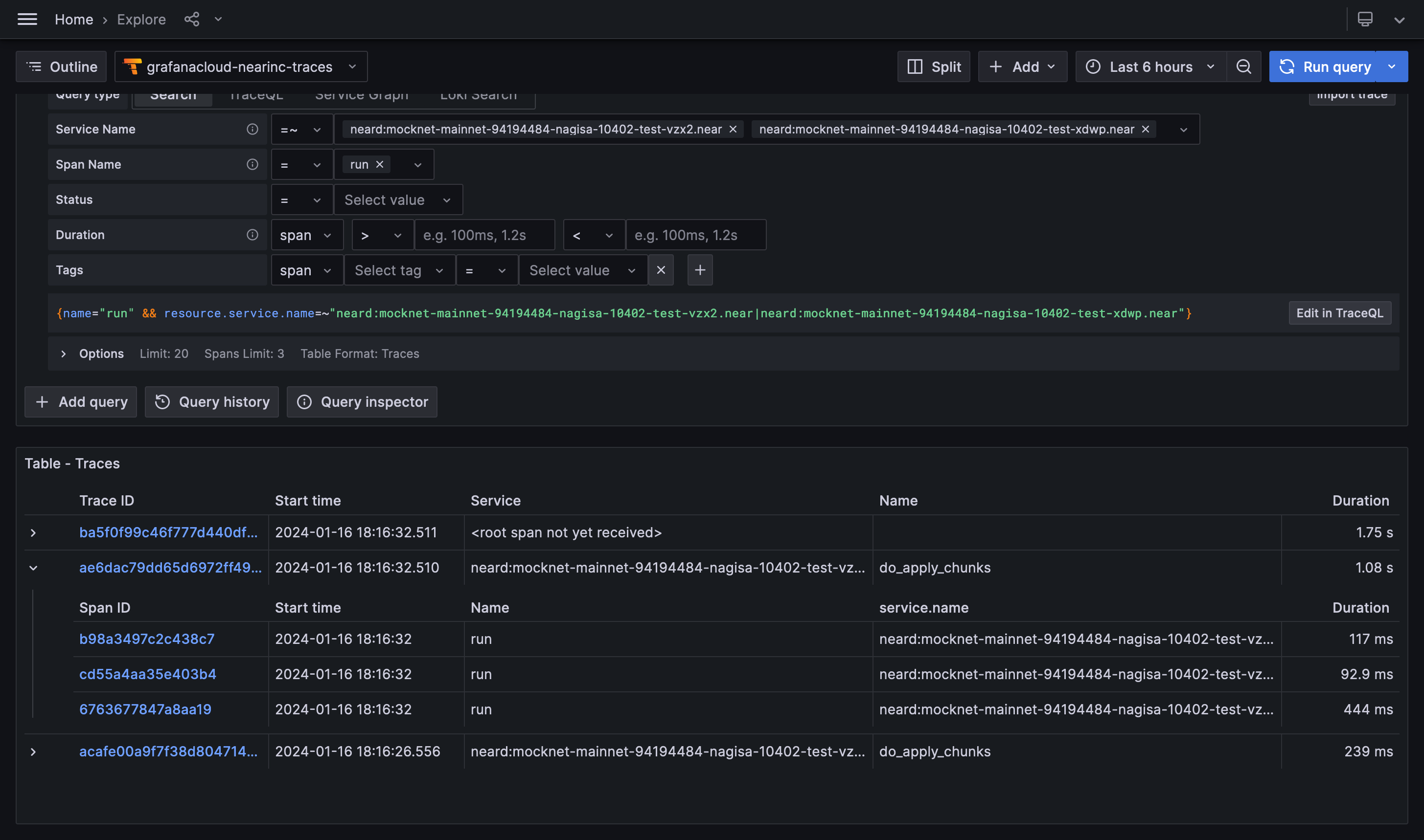
Explore
Initial exploration is best done with Grafana's Explore tool or some other mechanism to query and display individual traces.
The query builder available in Grafana makes the process quite straightforward to start with, but
is also somewhat limited. Underlying TraceQL has many more
features that are not available through the
builder. For example, you can query data in somewhat of a relational manner, such as this query
below queries only spans named process_receipt that take 50ms when run as part of new_chunk
processing for shard 3!
{ name="new_chunk" && span.shard_id = "3" } >> { name="process_receipt" && duration > 50ms }
Good to know: When querying, keep in mind the "Options" dropdown that allows you to specify the limit of results and the format in which these results are presented! In particular, the "Traces/Spans" toggle will affect the durations shown in the result table.
Once you click on a span of interest, Grafana will open you a view with the trace that contains said span, where you can inspect both the overall trace and the properties of the span:

Dashboards
Once you have arrived at an interesting query, you may be inclined to create a dashboard that summarizes the data without having to dig into individual traces and spans.
As an example the author was interested in checking the execution speed before and after a change in a component. To make the comparison visual, the span of interest was graphed using the histogram visualization in order to obtain the following result. In this graph the Y axis displays the number of occurrences for spans that took X-axis long to complete.
In general most of the panels work with tracing results directly but some of the most interesting ones do not. It is necessary to experiment with certain options and settings to have grafana panels start showing data. Some notable examples:
- Time series â a âPrepare time seriesâ data transformation with âMulti-frame time seriesâ has to be added;
- Histogram â make sure to use "spans" table format option;
- Heatmap - set âCalculate from dataâ option to âYesâ;
- Bar chart â works out of the box, but x axis won't be readable ever.
You can also add a panel that shows all the trace events in a log-like representation using the log or table visualization.
Multiple nodes
One frequently asked question is whether Grafana lets you distinguish between nodes that export tracing information.
The answer is yes.
In addition to span attributes, each span has resource attributes. There you'll find properties
like node_id which uniquely identify a node.
account_idis theaccount_idfromvalidator_key.json;chain_idis taken fromgenesis.json;node_idis the public key fromnode_key.json;service.nameisaccount_idif that is available, otherwise it isnode_id.